Transform Your Water Modeling with Info360 Insight
Transform Your Water Modeling with Info360 Insight
Seamless model calibration with Info360 Insight
Experience effortless model calibration
Experience effortless model calibration
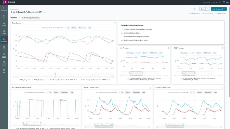
Experience the future of hydraulic modeling with Info360 Insight. Our seamless integration allows InfoWater Pro users to effortlessly import their models, leveraging real-time SCADA and IoT data for quicker and more accurate calibration. Watch how this revolutionary feature simplifies your workflow and enhances model validation.
Why Try Info360 Insight?
Scenario comparison
Scenario comparison
Compare multiple calibration scenarios and simulations with real-world sensor data. Validate your water models using up-to-date system data from SCADA and IoT sources.
Faster collaboration
Faster collaboration
Automate data collection, cleansing, reporting, and consolidation through securely shared workspaces.
Benefit from digital twin
Benefit from digital twin
Turn your data into decisions in real-time and minimize water loss, non-revenue water, and energy usage with purpose-built KPIs.

Unlock the Power of Data with Autodesk Info360 Insight
Unlock the Power of Data with Autodesk Info360 Insight
Learn about the best practices and real-world applications that can help you make informed decisions and drive innovation in your projects. Dive into the e-book to start leveraging the full potential of your data.
Dig deeper into more resources

Blog
Continuous dynamic hydraulic model calibration
Continuous dynamic hydraulic model calibration
Autodesk’s InfoWater Pro and Info360 Insight have built-in tools to greatly streamline model calibration using dynamic dashboards.

Blog
Generate digital twin hydraulic models
Generate digital twin hydraulic models
Learn how to create a dynamic digital twin of your water networks.

Features
See what's new in Info360 Insight
See what's new in Info360 Insight
From flexible reporting and dashboards to real-time data sharing, review the snapshot of our new enhancements.